Сео для карточек 1
Для полной функциональности этого сайта необходимо включить JavaScript.
Черкесск
45 лет
На сайте с: 08.03.2015
Внимание! После студентов ни чего не переделываю...
Александр Шулумов
NewdiamondAlex
Рейтинг: 86
Паспорт верифицирован
Всего отзывов:
0
Опубликовал заданий:
2
Работ в портфолио:
16
Типовых услуг:
0
Работ на продажу:
0
Был на сайте:
2024-12-01 в 17:44
Предложить работу
Добавить в избранное
Добавить рекомендацию
Пожаловаться
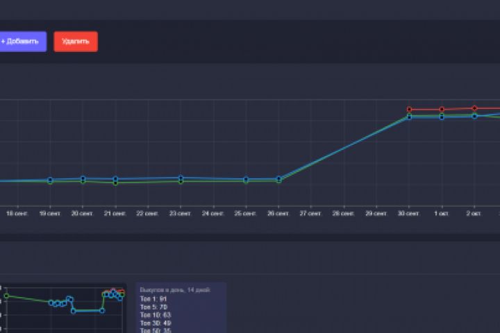
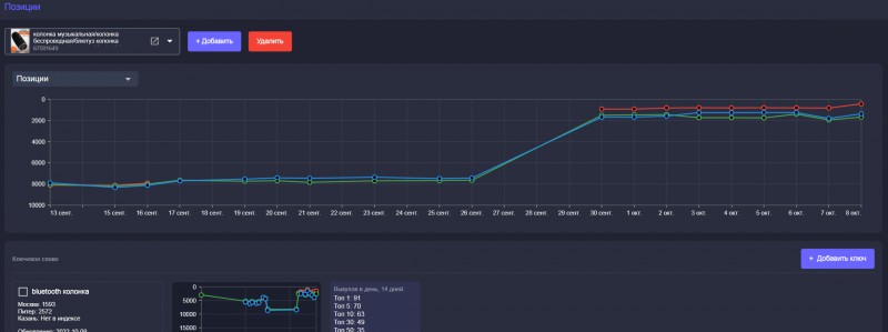
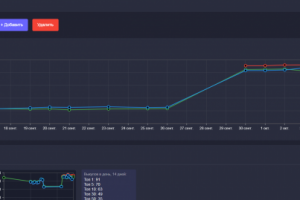
Интернет продвижение
30
0
Сео для карточек 1
Используемые навыки:
SEO (Search Engine Optimization)
Описание
Решение
Результат
Соавторы
Презентация проекта
Примеры реализации
Описание
1
Презентация проекта
Оценили проект:
0
×
Оценили проект
×
Авторизация
Для того чтобы оценивать проекты, вам нужно войти на сайт
Другие проекты
Все проекты
1
Лого
Ленд для фотографа
FREELANCE.RU
Toggle navigation
Нанять фрилансера
Заказчику
Найти по специализации
Найти по услугам
Провести конкурс
Разместить задание
Другое
Найти работу
Фрилансеру
Найти задание
Присоединиться к команде
Участвовать в конкурсе
Другое
Возможности
Для заказчика
Для фрилансера
Вход
Разместить задание
▲