Создаю чат-боты под ключ

Матвей Степанов matveyai

Рейтинг: 61
не верифицирован
Всего отзывов: 0
  • Работ в портфолио: 1
  • Типовых услуг: 0
  • Работ на продажу: 0
  • Возраст: 21 год
  • Стаж работы: 1 год
  • Зарегистрирован: 23.05.2025
  • Образование: Cпециалитет
  • Юридический статус:Самозанятый
Был на сайте:

Чат-бот консультант

Описание

Это проект я делал для себя.
Цель бота — создать базу клиентов и подвести пользователя к покупке экспертной
консультации.
Задачи:
Собрать данные клиента через анкету;
Предоставить информацию об эксперте, продуктах, услугах и контактах;
Выдать бесплатные материалы;
Сформировать заявку в CRM Salebot;
Предоставить возможность оплаты консультации;
Отправить уведомление менеджеру, подтверждение и напоминание о записи
клиентам.

Решение

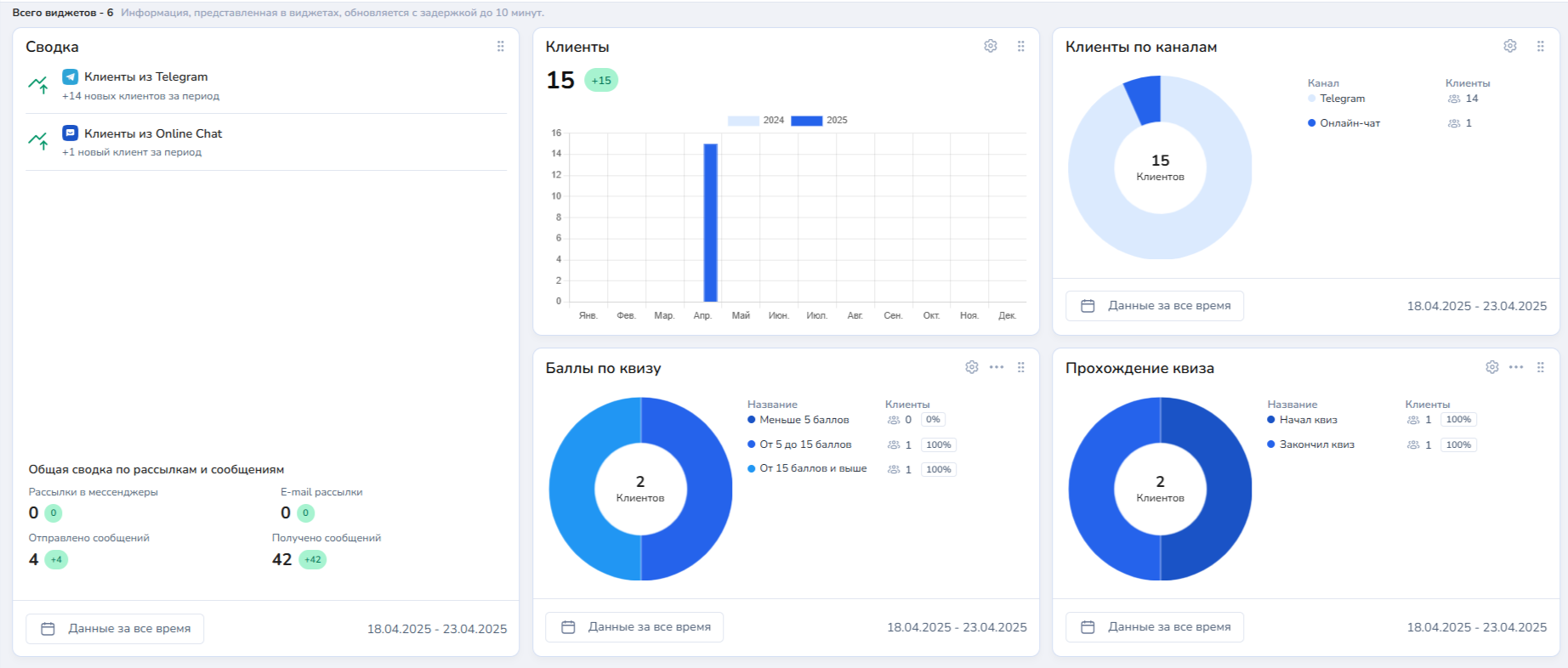
Я создал блок схему работы этого чат-бота, затем в конструкторе SaleBot сделал основную логику с интеграцией с базой данных, CRM системой, аналитикой различных метрик, небольшим квизом, который помогает получить дополнительную информацию и подключил к Телеграмму.

Результат

В результате получился чат-бот, который помогает клиентам записаться на услуги, записывает данные пользователя в CRM систему и базу данных и проводит анализ основных метрик (прошел ли клиент квиз, на каком он этапе и т.д.).

Презентация проекта

2025-04-23_23-05-58.png
2025-04-23_23-07-56.png

Оценили проект:

0