Рейтинг: 56
не верифицирован
Всего отзывов: 0
  • Работ в портфолио: 6
  • Типовых услуг: 0
  • Работ на продажу: 0
Был на сайте:

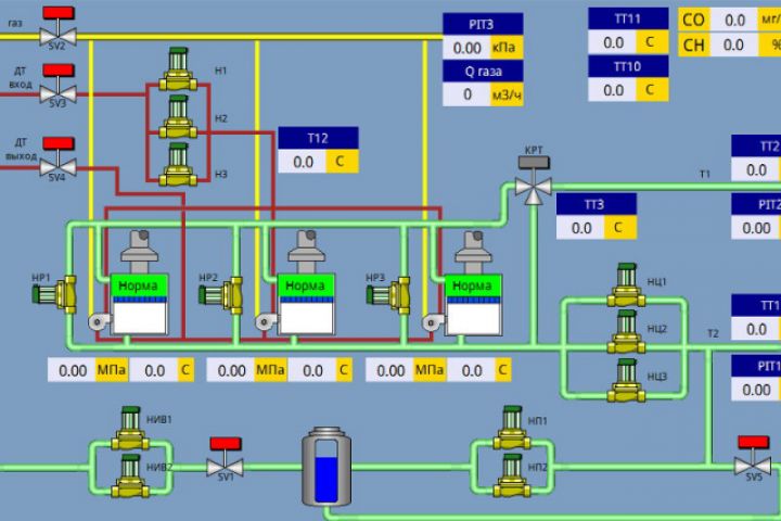
Система автоматизированного управления котельной (САУ БКУ)

Используемые навыки:

Описание

Система автоматизированного управления котельной (САУ БКУ) предназначена для управления котельным оборудованием и каскадом котлов. Шкаф САУ выполняет следующие функции:

мониторинг охранной и пожарной сигнализации;
сигнализация о загазованности по СО и СН4;
управление клапаном подачи газа в котельную;
контроль работы котлов и котельной;
управление насосами теплосети и котлов;
организация каскадного управления котлами;
управление насосами и клапанами подпитки;
управление насосами ГВС;
погодозависимое регулирования температуры воды в сети отопления;
регулирования температуры воды в сети ГВС;
управления уровнем воды в баке запаса воды;
управления температурой в помещении котел;
другой необходимый функционал котельной;

Ссылки на примеры реализации

 plcbox.ru

Презентация проекта

pic3525317.jpg

Оценили проект:

0