Рейтинг: 652
не верифицирован
Всего отзывов: 0
  • Активность:
  • Работ в портфолио: 32
  • Типовых услуг: 0
  • Работ на продажу: 0
  • Возраст: 33 года
  • Зарегистрирован: 20.06.2015
Была на сайте:

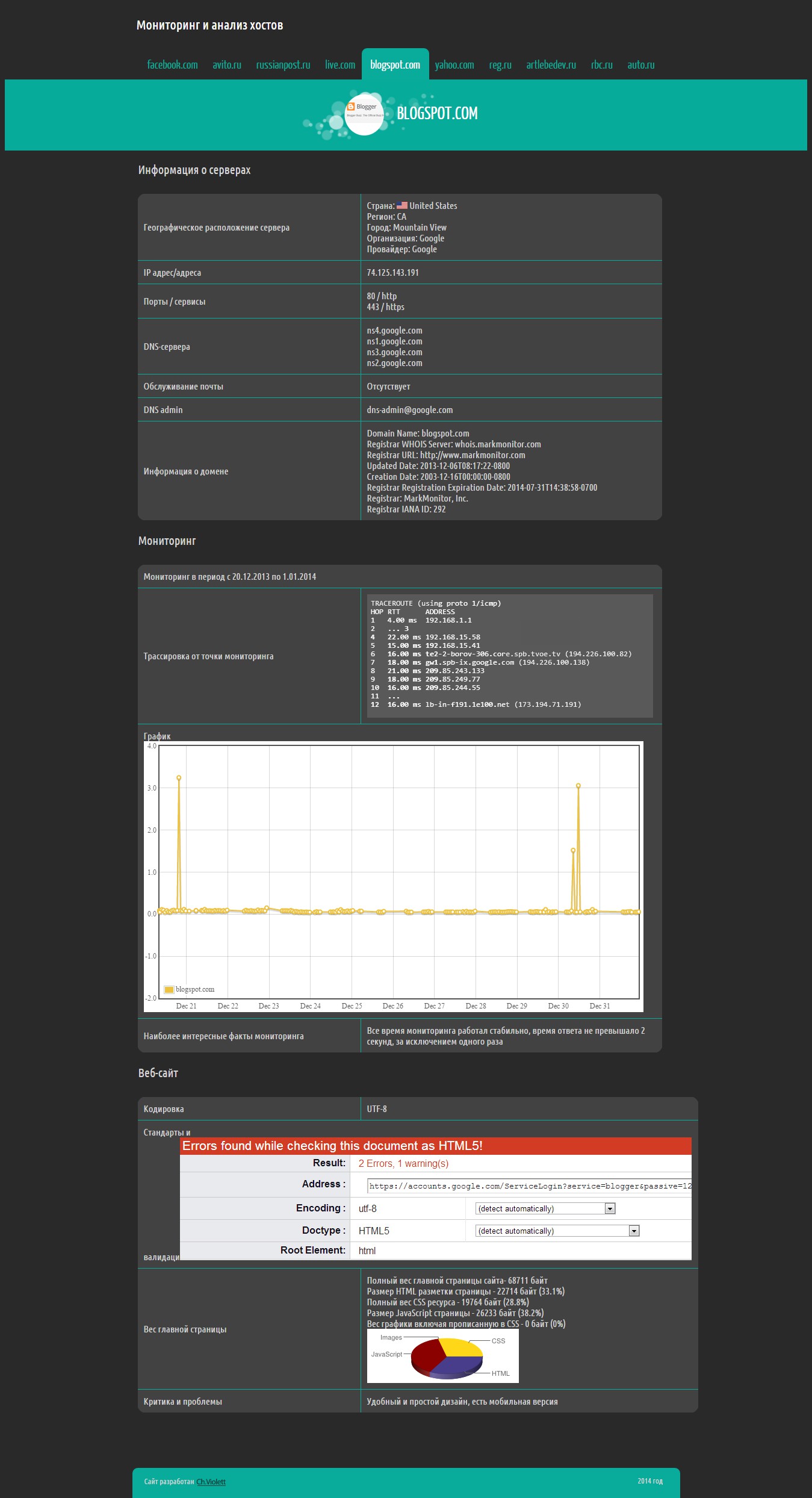
Сайт-отчет, внутренняя страница

Используемые навыки:

Описание

Дизайн для сайта-отчета. Был создан для конкретной задачи, а именно визуализировать результаты мониторинга некоторого количества сайтов.

Презентация проекта

pic2428779.jpg

Оценили проект:

0